Metingen
Onder Metingen zijn verschillende views beschikbaar in de VCS, te weten:
- Spanningspieken en dalen: Tellingen van het aantal sags en swells.
- Spanningsverloop: 10 minuten RMS gemiddelden van de fasenspanning(en).
- Aangemelde PV: Detectie van teruggeleverde energie vs geregistreerde PV.
- Trapstandoptimalisatie: Voorgestelde trapstandaanpassing om alle gemeten spanningen gedurende 4 kwartalen weer binnen de grenzen te brengen.
Spanningspieken en spanningsdalen
Spanningspieken en spanningsdalen worden door de slimme meter zelf geregistreerd volgens ingestelde spanningsgrenzen in de meter. Deze tellerstanden worden uitgelezen en naar de VCS gestuurd. Elke week is er een uitleesmoment en wordt de toename in tellerstand voor swells (pieken) en sags (dalen) bepaald. Deze wordt beoordeeld en gekleurd weergegeven op de kaart. Daarnaast is de informatie naar een CSV te downloaden.

Filtering in dit overzicht kan door bijvoorbeeld alleen naar dalen of alleen naar pieken te kijken.

Let op dat de aggregatie per netwerk gedaan wordt aan de hand van de hoeveelheid rode aansluitingen in het betreffende netwerk. Deze instellingen zijn aanpasbaar in het kleurenschema.

Door een aansluiting te selecteren krijgt men meer detailinfo. In onderstaand voorbeeld zijn in de betreffende periode van 3 -10 aug er 73 spanningspieken op L1, 240 spanningspieken en op L3 49 spanningspieken geregistreerd. Er zijn in deze periode geen spanningsdalen geregistreerd. Wat ook te zien is, is het totaal aantal geregistreerde pieken/dalen per fase van deze meter.

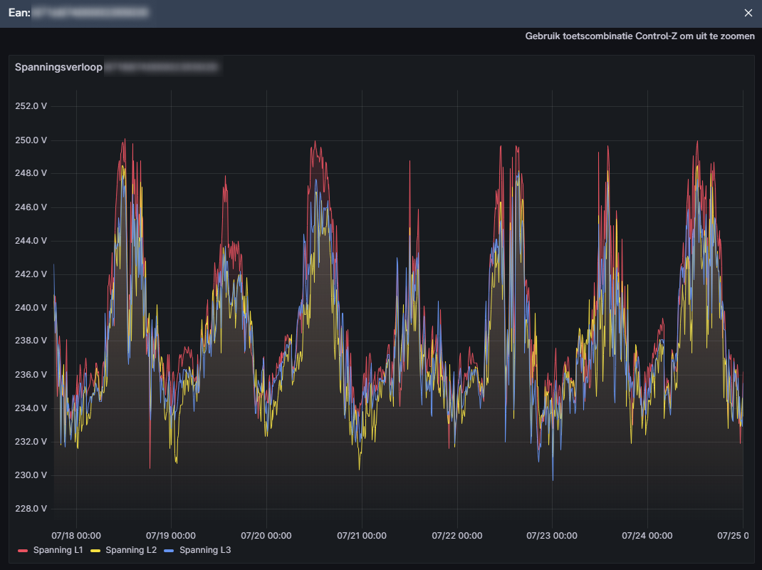
Spanningsverloop
Spanningsverloop geeft de gemiddelde gemeten spanning op de aansluiting per 10 minuten. Deze meting kan op aanvraag gedaan worden door een gebruiker van VCS. We spreken dan van een zogenaamde detailmeting. Hierbij is er een zogenaamde aanleiding, bijvoorbeeld een spanningsklacht van een consument. Daarnaast wordt door VCS ook automatisch een zogenaamde kwartaalmeting geïnitieerd. Hierbij mogen slimme meters gedurende 10 dagen per kwartaal uitgelezen worden zonder aanleiding.
De kwartaalmetingen staan bovenaan in de lijst en de opgevraagde specifieke detailmetingen van gebruikers staan daaronder.

Kleuring verloopt weer via een ingesteld kleurenschema. Een netwerk wordt rood gekleurd zodra er bij een aansluiting spanningsgrenzen zijn overschreden.
Tevens kan een aansluiting geselecteerd worden voor detailinfo. Zo wordt de minimale en maximale opgetreden spanning per fase in de meetperiode weergegeven.

Tevens is het mogelijk om via deze detailinfo een grafiek op te vragen.


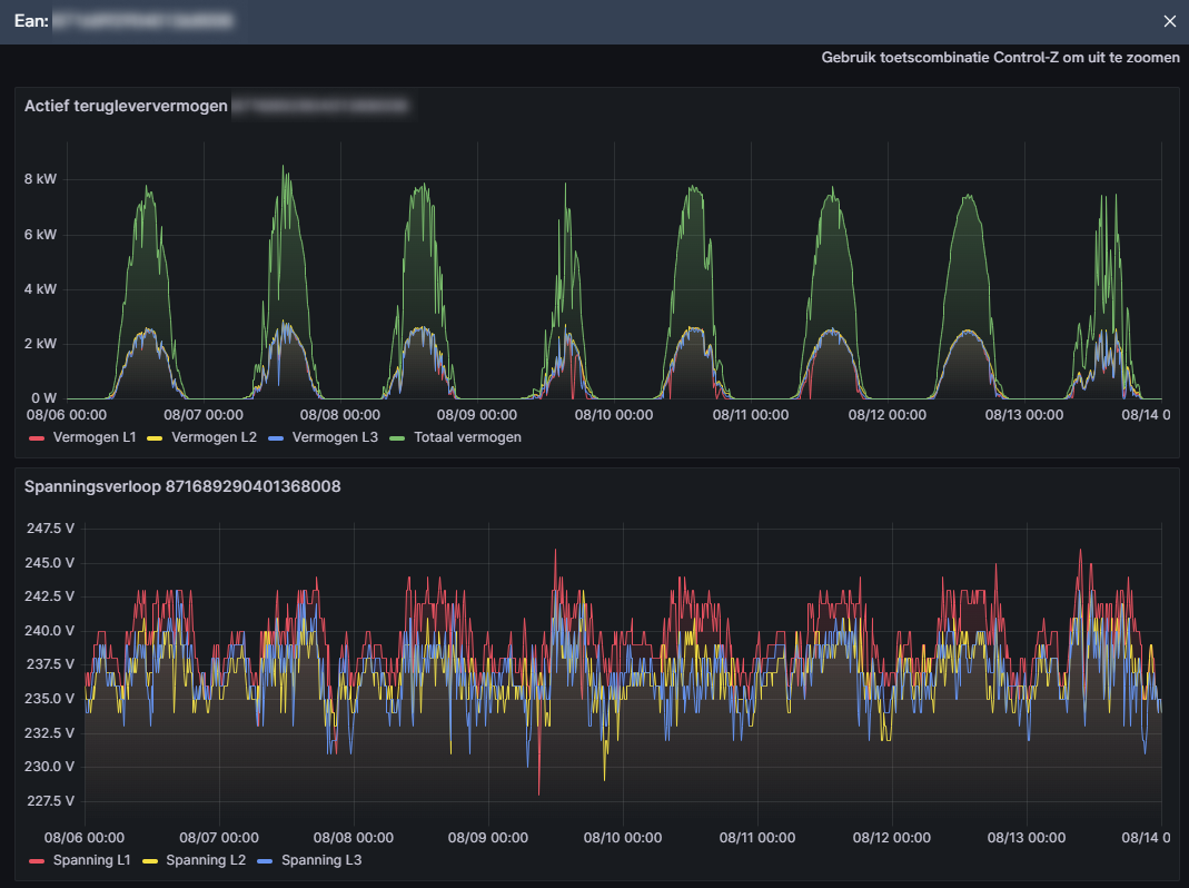
Zodra een detailmeting wordt aangevraagd door een gebruiker wordt er naast de spanning ook een terugleververmogen weergegeven indien sprake is van teruglevering. Dit is dan meestal het geval voor aansluitingen waar PV is geïnstalleerd.

Duidelijk herkenbaar zijn de ‘klokvormige’ patronen rond het middaguur veroorzaakt door PV. Correlatie met spanningsopdrijving is in deze grafiek dan ook vaak goed te zien.
Detailmeting aanmaken

Het aanmaken van een detailmeting gaat als volgt: In de spanningsverloop view gebruik de + knop aan de rechterzijde. Het detailmeting invoerscherm verschijnt. Hierin is default spanningspieken/dalen view aanwezig en kan men een weeknummer selecteren. Hierin kan men op grond van deze view een netwerk openen waarin veel spanningspieken/dalen voorkomen. Vervolgens kan men aansluitingen (EAN’s) selecteren waar de slimme meter uitgelezen moet worden. EAN’s kunnen geselecteerd worden per:
- Netwerk (klik een MSR)
- Hoofdkabel (klik een kabel)
- Aansluiting
Tevens dient men de meetperiode vast te leggen door een begin- en einddatum te kiezen. Men kan maximaal een week terug metingen opvragen. Tevens kan men optioneel een filter aanvinken om zogenaamde nulspanningen te negeren. Deze worden dan niet meegenomen in de kleuring/beoordeling van de spanning. Deze nulspanningen blijven wel in de grafiek bij een aansluiting zichtbaar. Ook is het mogelijk om aan te geven of deze meting ingezien mag worden door andere VCS gebruikers.

Zodra op ‘Opslaan en starten’ wordt gedrukt start de meting en verschijnt deze in de lijst rechts onder Detailmeting. De meting heeft een status en is pas volledig als de status ‘Gereed’ heeft. In de tussentijd kan men wel de reeds beschikbare meetdata inzien. De meetdata kan ook gedownload worden naar een CSV bestand middels de download knop. Verwijderen van de hele meting gaat via het kruisje. Metingen ouder dan een jaar worden automatisch uit het systeem verwijderd.

Aangemelde PV
Aangemelde PV geeft inzicht of er sprake is van teruglevering en of deze ook ‘klopt’ met de registratie van PV (via energieleveren.nl). Ieder kwartaal wordt over een week de informatie van de teruglevertelwerken in de slimme meter naar VCS gestuurd en wordt er een rapportage gemaakt.

De rode kleur geeft aan dat er op deze aansluiting wel teruglevering is gemeten en dat er geen PV aanwezig is in het betreffende netwerkmodel op de betreffende aansluiting. Let op: Er zit enige tijd tussen het moment van registreren en het moment dat dit verwerkt is in de brondata en hiervan afgeleide netwerkmodellen bij de netbeheerder.
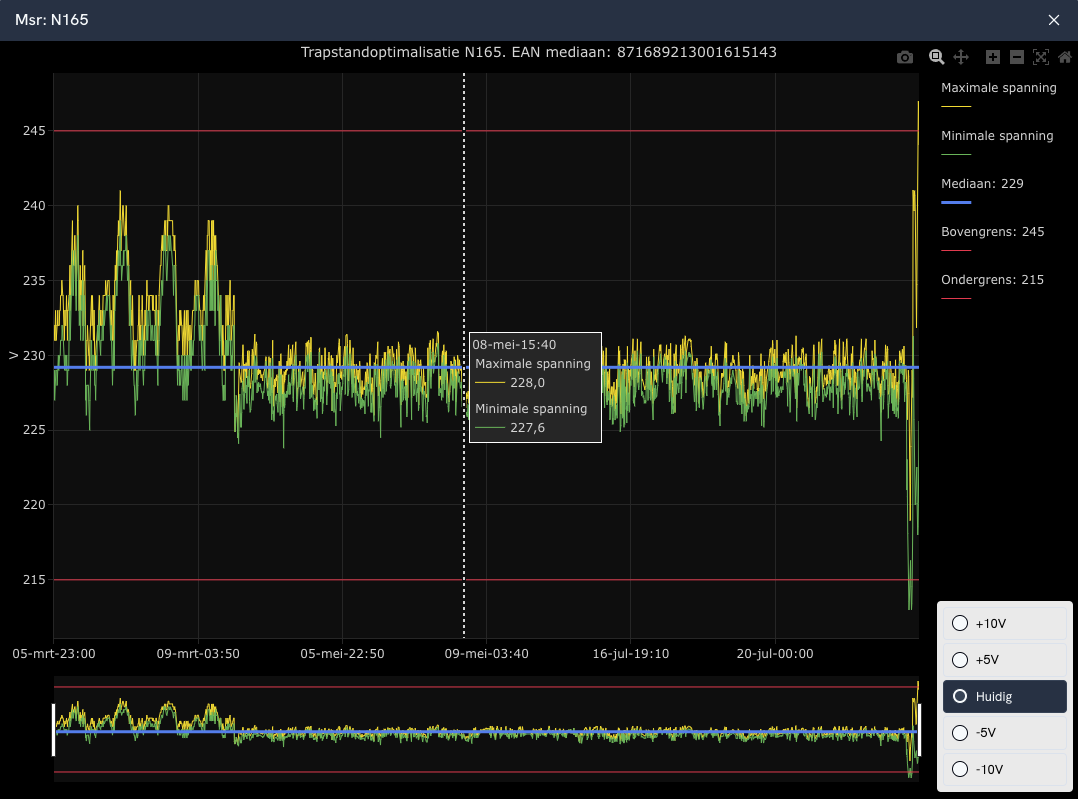
Trapstandoptimalisatie
Trapstandoptimalisatie geeft aan of het mogelijk is om de trapstand zodanig aan te passen dat alle spanningsmetingen in een betreffend netwerk weer binnen de band vallen. Hiervoor zijn minimaal 4 meetmomenten (1 per kwartaal) nodig. Het overzicht geeft via een kleuring het volgende beeld: groene bolletjes vertegenwoordigen netten waar geen spanningsproblemen zijn gedurende de 4 meetperioden. Oranje bolletjes zijn netten waar spanningsproblemen zijn gedurende de 4 meetperioden, maar waar middels een trapstandaanpassing deze weer binnen de band te krijgen zijn. Rode bolletjes zijn netten met spanningsproblemen, waar trapstandaanpassing geen oplossing biedt. In de praktijk zijn er dan zowel overschrijdingen bij de bovengrens als ondergrens gedurende het jaar.

Bij het aanklikken van een ruimte is het mogelijk om de grafiek op te vragen van alle gemeten maximale en minimale spanningen in dit netwerk over 4 kwartaalmetingen.
